Podrobné statistiky

Získejte kompletní přehled o svém pokroku s detailními statistikami psaní. Od celkového přehledu rychlosti a přesnosti až po analýzu každého jednotlivého znaku.

Co všechno statistiky nabízí?

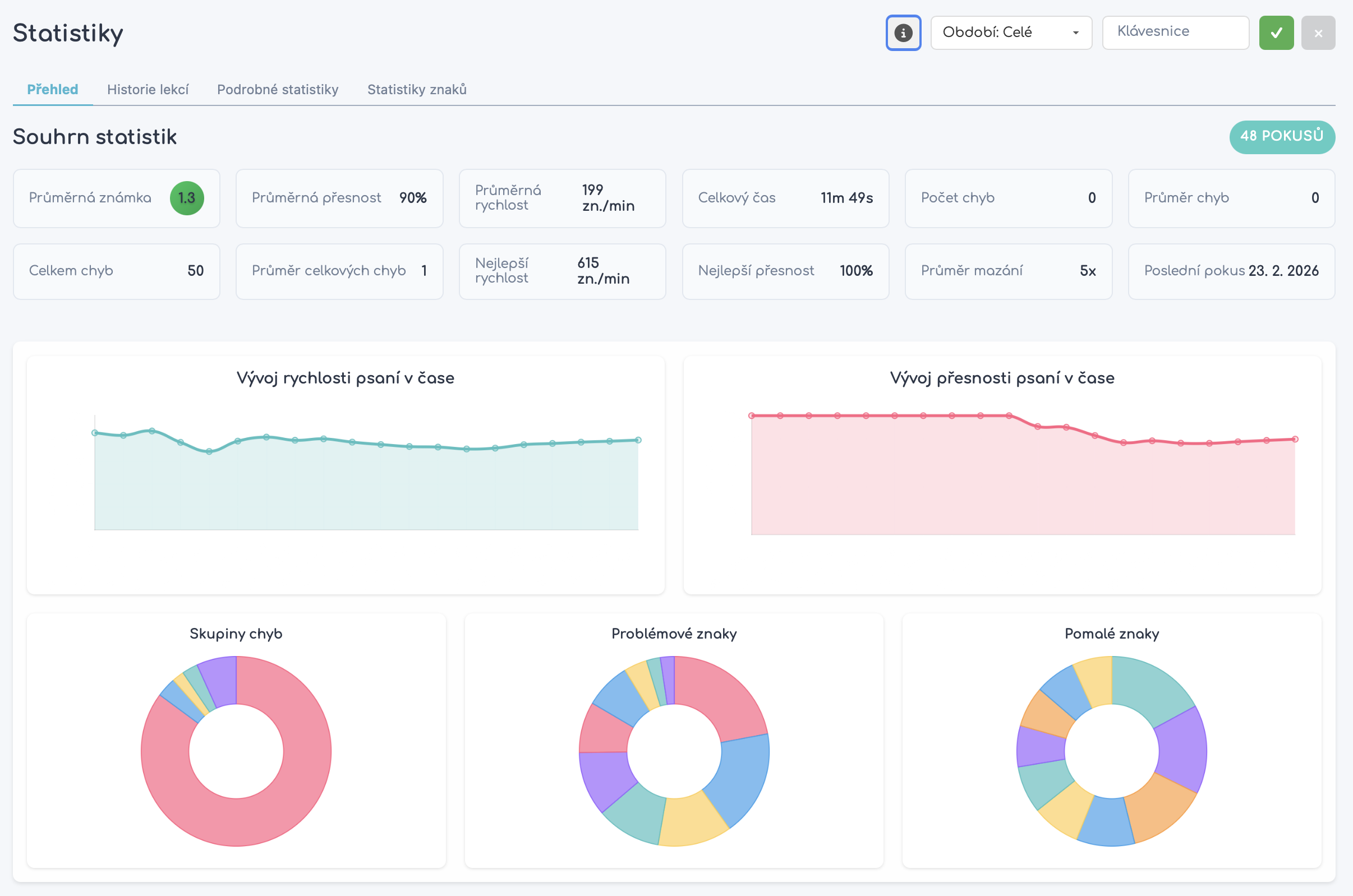
Dashboard přehled

Celkový přehled vaší rychlosti, přesnosti a pokroku v čase. Všechny důležité metriky na jednom místě.

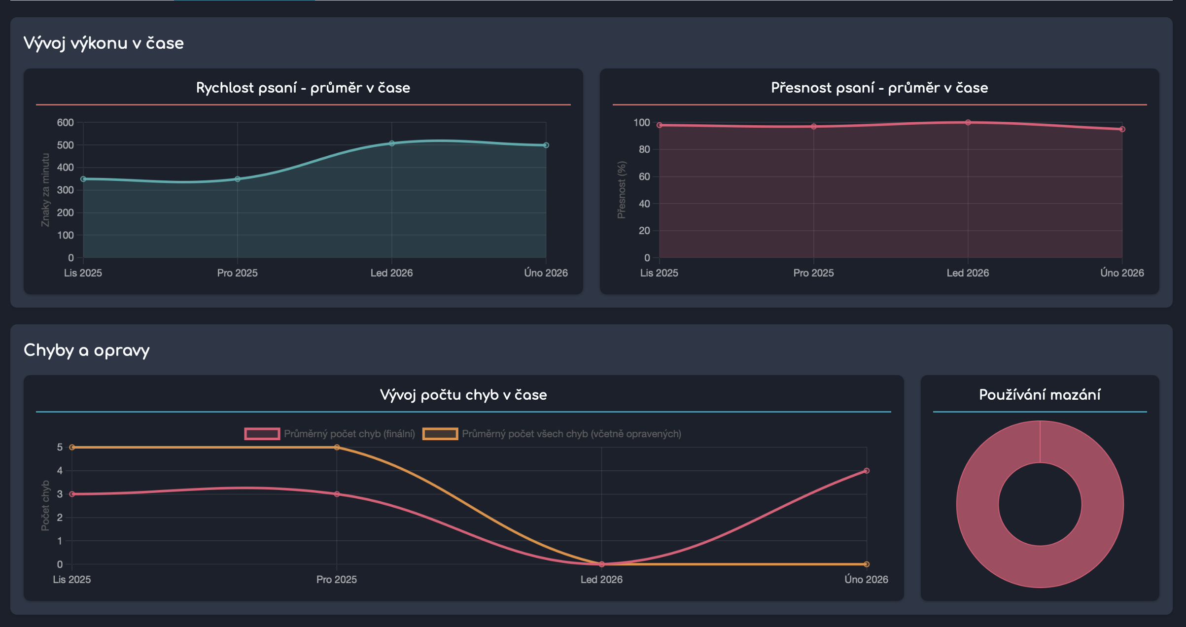
Detailní analýza psaní

Grafy vývoje rychlosti a přesnosti v čase. Sledujte trendy a identifikujte, kdy se zlepšujete nejvíce.

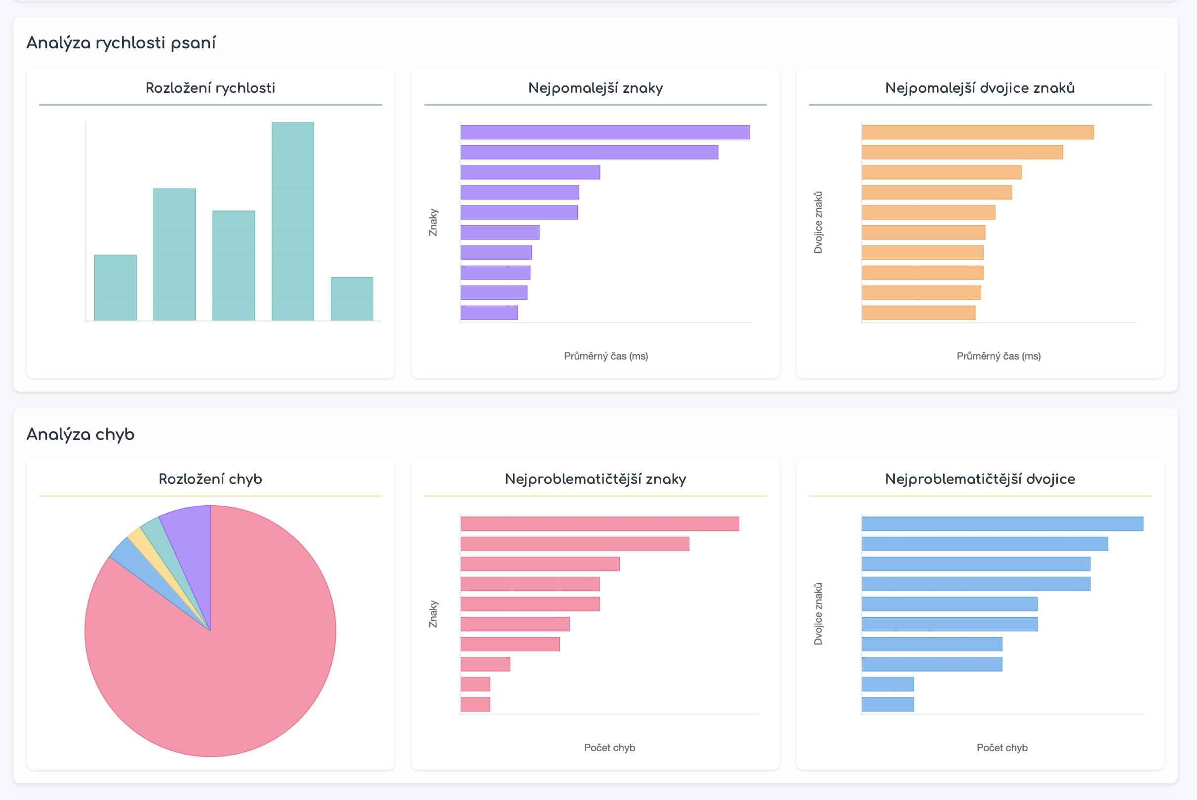
Analýza znaků

Heatmapa chyb po jednotlivých znacích. Okamžitě vidíte, které klávesy vám dělají největší problémy.

Detail lekce

Statistiky pro každou dokončenou lekci – rychlost, přesnost, chyby a doba trvání.

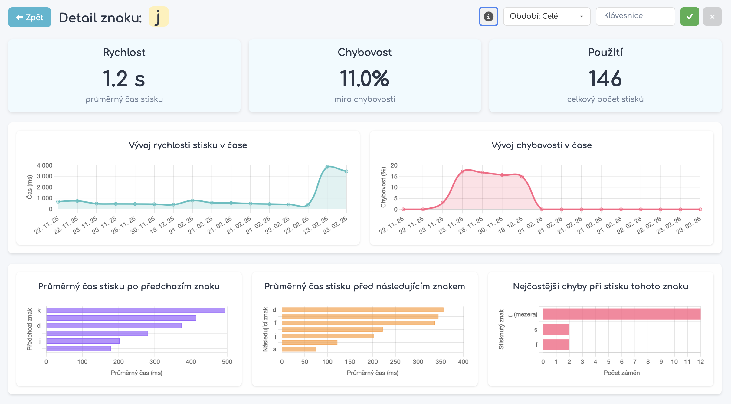
Detail písmen

Detailní výkon pro každé písmeno na klávesnici. Zjistěte přesně, kde ztrácíte rychlost.

Sledování chyb

Přehled nejčastějších záměn a chyb. Víte přesně, které kombinace kláves trénovat.

Statistiky jako základ pro AI

Vaše podrobné statistiky neslouží jen k přehledu – jsou klíčovým vstupem pro náš AI generátor lekcí. AI analyzuje všechna vaše data o rychlosti, přesnosti, chybových vzorcích a problémových znacích a na jejich základě vytváří personalizované lekce přesně na míru.

AI analyzuje vaše chybové vzorce ze statistik
Identifikuje vaše slabá místa na základě dat
Generuje personalizované lekce zaměřené na zlepšení
Zjistit více o AI generátoru

Získejte kompletní přehled o svém pokroku!

Podrobné statistiky jsou dostupné exkluzivně v plné verzi naší aplikace. Sledujte svůj pokrok, identifikujte slabá místa a zlepšujte se rychleji než kdy předtím.

Dashboard s přehledem výkonu
Detailní analýza každého znaku
Grafy vývoje v čase
Vstupní data pro AI personalizaci